
На початку лютого добовий торговий оборот на HIP-3 платформи Hyperliquid сягнув рекордних $5,2 млрд.
Головним постачальником ринків залишається TradeXYZ, на який припадає майже 90% обсягу торгів. Ключові інструменти — контракти на цінні метали, індекси акцій та самі акції.
Каталізатором росту стало срібло: 5 лютого ф’ючерси на даний актив від TradeXYZ забезпечили $4,09 млрд (приблизно 68% всієї активності HIP-3). Підвищена мінливість металу зацікавила трейдерів, які шукали альтернативу криптовалютам.
В кінці січня обсяг відкритих угод за HIP-3 оновив історичний максимум — $1,06 млрд. 87% ліквідності належало TradeXYZ.
Станом на 10 лютого показник — близько ~$633 млн. Незважаючи на падіння, щомісячне збільшення показника все ще становить 88%.
Незважаючи на корекцію, ажіотаж навколо дорогоцінних металів змінив уявлення про Hyperliquid. Проєкт вийшов за рамки ніші «криптоперпів», ставши універсальною платформою: золото та срібло міцно закріпилися у топ-5 торгових інструментів, відзначили аналітики The Block.
Успіх доводять цифри. Обсяг торгів металами на Hyperliquid досяг приблизно 1% від показників COMEX.
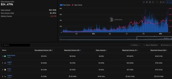
Провідна perp-DEX впевнено утримує лідерство в сегменті, зі значним відривом обганяючи конкурентів на зразок edgeX, Aster та Lighter:

Рейтинг perp-DEX. Джерело: DefiLlama.
На тлі збільшення основних показників, нативний токен HYPE за останні 30 днів збільшився на 16,8%, незважаючи на глибоку корекцію «блакитних фішок». Підтримало котирування, зокрема, впровадження стандарту HIP-4, що передбачає запуск ринків передбачень.
Нагадаємо, у лютому ціна HYPE зросла на фоні загального спаду крипторинку. Деякі експерти почали розглядати актив як засіб для збереження капіталу
